服务热线:13758298843
LWGY-MIK液体涡轮流量计
美控涡轮流量计是一种速度式仪表,它具有精度高,重复性好、结构简单、耐高压、测量范围宽、体积小、重量轻、压力损失小、寿命长、操作简单、维修方便等优点,用于封闭管道中测量低粘度、无强腐蚀性、清洁液体的体积流量和累积流量。可广泛应用于石油,化工,冶金,有机液体,无机液,食品,药品等行业
LWGY-MIK液体涡轮流量计特点
美控涡轮流量计是一种速度式仪表,它具有精度高,重复性好、结构简单、耐高压、测量范围宽、体积小、重量轻、压力损失小、寿命长、操作简单、维修方便等优点,用于封闭管道中测量低粘度、无强腐蚀性、清洁液体的体积流量和累积流量。可广泛应用于石油,化工,冶金,有机液体,无机液,食品,药品等行业


·具有较高的抗电磁干扰和抗震动能力,性能可靠工作寿命长
·采用先进的超低功耗单片微机技术,整机功能强,功耗低,性能优越。
·对累积流量、仪表系数进行掉电保护。保护时间大于10年













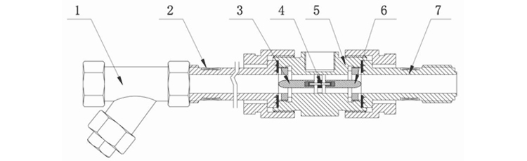
1.过滤器 2.前直管段 3.前导流体 4.叶轮 5.传感器壳体 6.后导流体 7.后直管段
1.卡簧 2.传感器壳体 3.前导流体 4.叶轮 5.后导流体
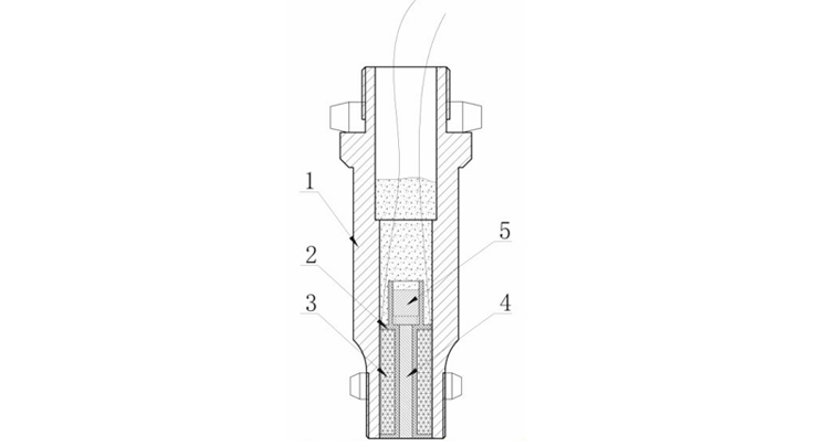
1.前置放大器壳体 2.线圈骨架 3.线圈4.纯铁棒 5.永久磁钢

















为了服务好每一位新老客户,为了更好的“以客户为中心”,杭州美控已在全国设立了21处办事处。我们将更好的服务带到您的身边,将中国过程自动化解决方案应用到每一位需要我们的用户家中。
本公司向用户承诺,本仪表供货时所应提供的硬件、附件在材质和制造工艺上都不存在任何缺陷。从仪表购买之日起开始计算,在质保期内,若收到用户关于此类缺陷的通知,
本公司对确实有缺陷的产品实行无条件免费维修或免费更换。本公司对所有记录仪产品一律保证7天包退1年保修,终身维修。
售后服务承诺:
1、客户的技术疑问,我们承诺在4个小时内处理完毕。
2、返厂维修的仪表我们承诺在3个工作日内出具检测结果,7个工作日内完成维修。
3、仪表返给客户之后2周之内对用户进行回访,并提供自动化相关技术的免费咨询。
售后服务承诺:
1、客户的技术疑问,我们承诺在4个小时内处理完毕。
2、返厂维修的仪表我们承诺在3个工作日内出具检测结果,7个工作日内完成维修。
3、仪表返给客户之后2周之内对用户进行回访,并提供自动化相关技术的免费咨询。










